系统监控
奥科sbc监控简易说明-v9
Prometheus与SNMP对接监控
zabbix5.2批量监控laihu3.0指定端口
prometheus监控说明
prometheus监控服务端口状态
Prometheus监控运维实战十: 主机监控指标
prometheus 使用 ipmi exporter 增加硬件级别监控
jvm监控指标 - 求其在我 - 博客园
nginx_exporter的安装
Nginx Exporter 接入
CentOS 7下Nginx安装配置nginx-module-exporter 数据采集器 - 灰信网(软件开发博客聚合)
Zabbix统一监控系统
奥科sbc监控说明-v6
AlertManager告警服务
Prometheus AlertManager讲解
CentOS安装snmp-exporter部署来监控cisco交换机端口
prometheus监控之Domain域名过期监控
监控群晖NAS
linux下docker搭建Prometheus +SNMP Exporter +Grafana进行核心路由器交换机监控
ES8生产实践——数据查询与数据可视化(Grafana)
本文档使用 MrDoc 发布
-
+
首页
ES8生产实践——数据查询与数据可视化(Grafana)
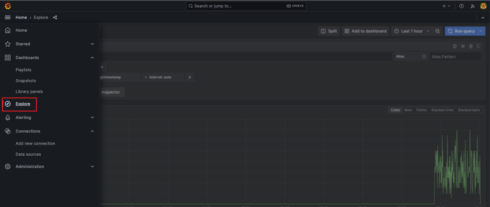
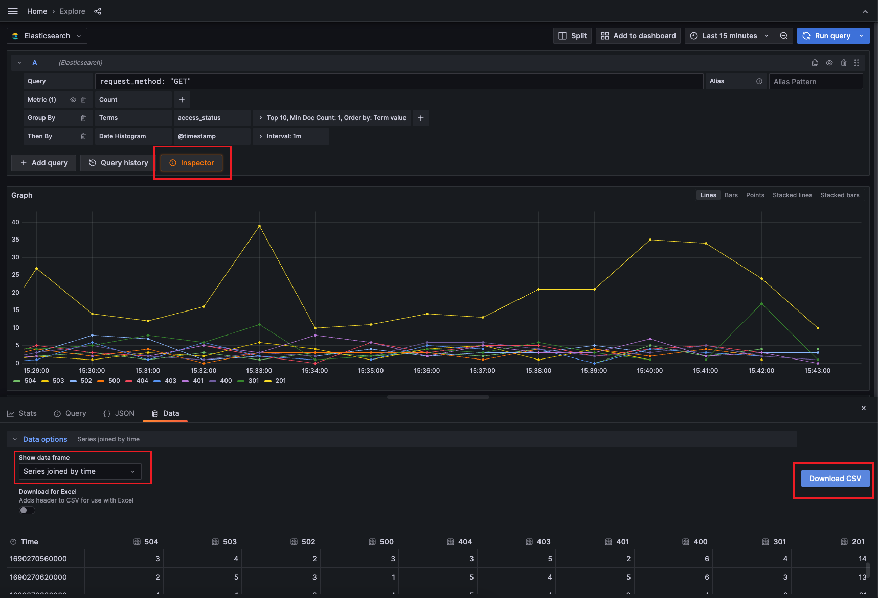
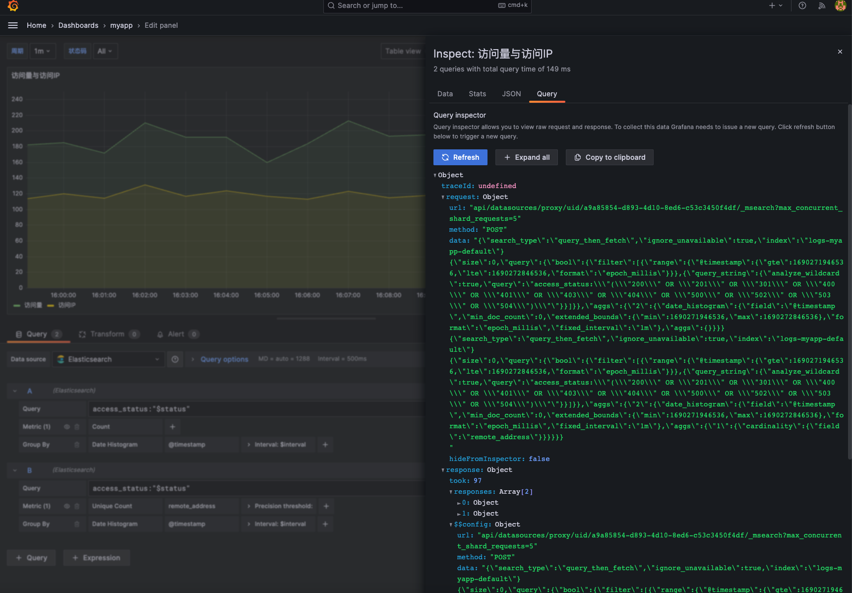
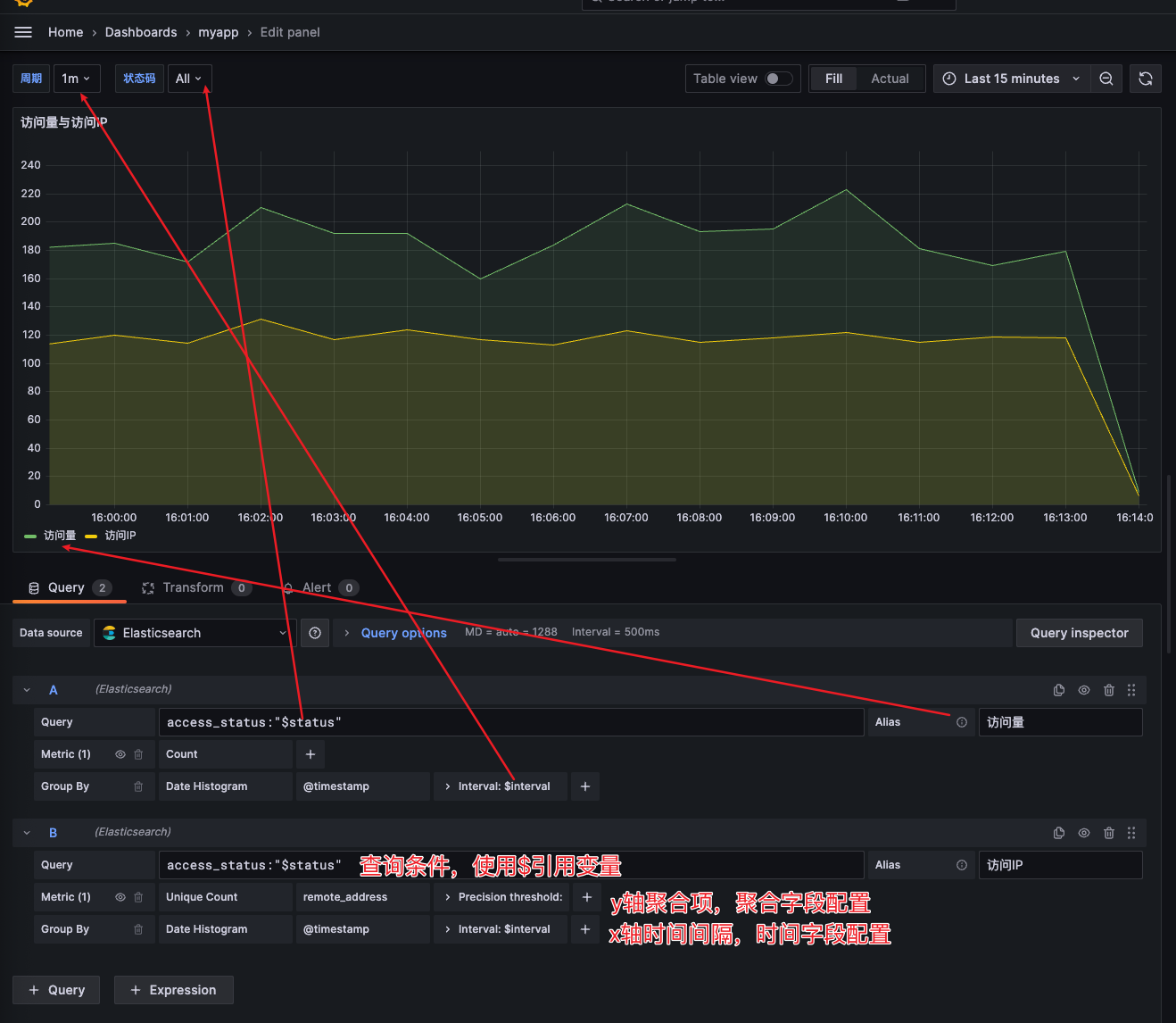
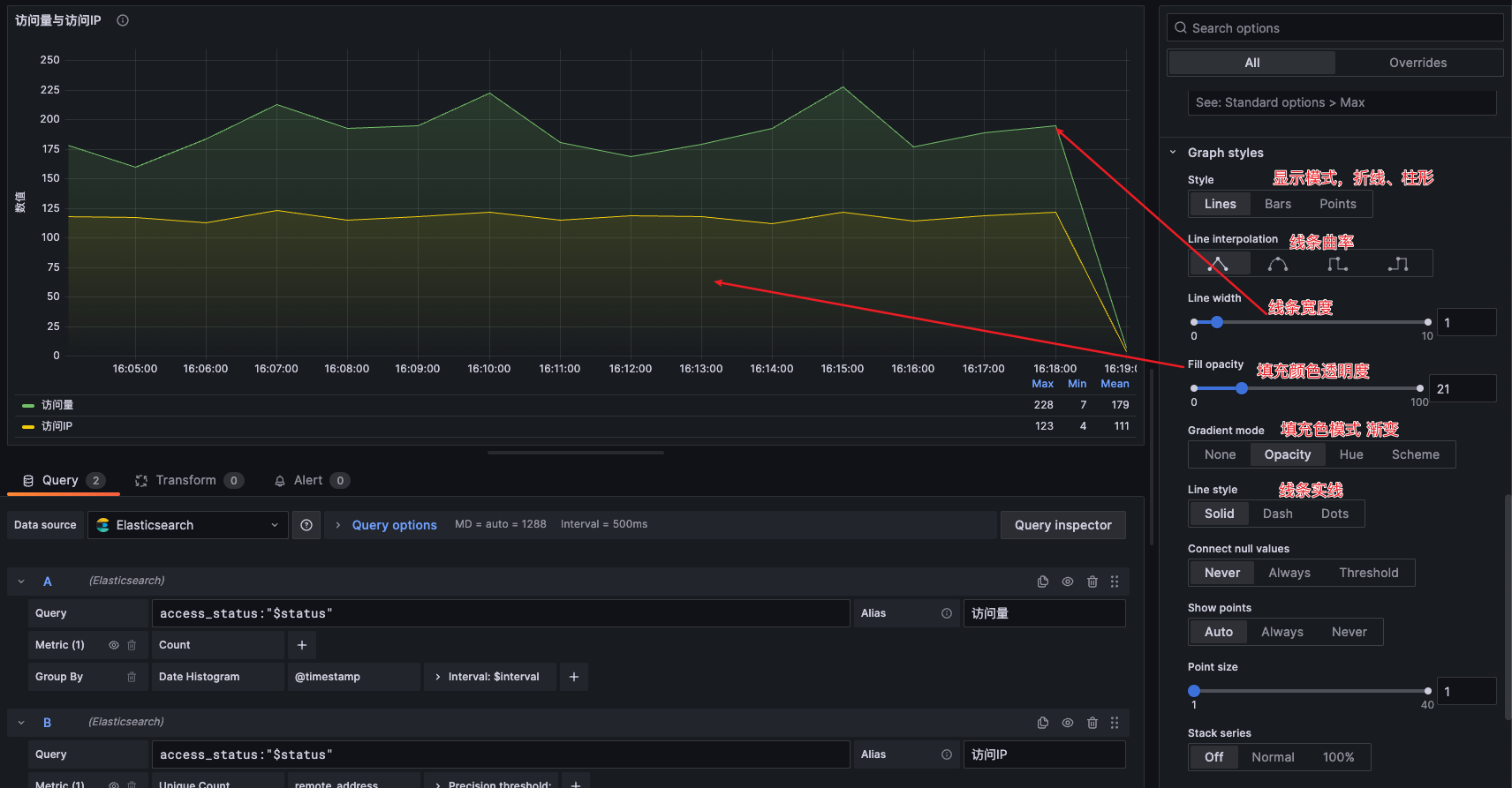
> ES数据可视化除了使用kibana外,grafana也是常用的数据可视化工具。相较于kibana来说,grafana支持的图表样式等配置项更多,可以根据自己的需求灵活制作出各种复杂的图表,相应的上手难度略高于kibana。使用Grafana的好处是将来如果使用Prometheus监控,可以将业务日志图表与服务性能监控组合展示,可以按不同的dashboard设置权限方便不同组的用户查看与编辑。接下来让我们一起上手使用grafana,实现数据查询与图表制作。 为方便演示,此处使用docker命令快速部署grafana服务。 ### 修改为中文 ```bash docker cp grafana:/usr/share/grafana/conf/defaults.ini . vim defaults.ini default_language = zh-Hans docker cp defaults.ini grafana:/usr/share/grafana/conf docker restart grafana ``` 容器运行后,我们访问本机ip:3000端口即可,初始用户名和密码都是admin,然后页面跳转强制修改密码。  ### 添加数据源 接下来我们添加类型为elasticsearch的数据源  数据源配置如下所示  ## 数据查询 > grafana同样也支持数据查询功能,但功能可选项略逊于kibana。 ### 数据视图 点击grafana菜单——>Explore,即可跳转至数据浏览页面  需要注意的是该页面仅用于临时数据查询和折线图查看,不能保存视图设置。如果想要经常查询指定条件的数据,可以在dashboard中新建图表。 ### 筛选时间范围 与Kibana类似,grafana的所有图表也是依赖时间范围的,可以点击右上角的时间按钮选择时间范围  ### 条件查询过滤 例如我们需要查询access\_status字段值为400的内容,我们只需要在query输入框输入查询条件即可。grafana支持所有的URI Search查询,例如常见的关键字查询、布尔查询、逻辑AND OR查询、大于小于等于、正则查询等都支持,我们只需要将查询语句填写到Query数据框即可,具体可参考博客文章:[https://www.cuiliangblog.cn/detail/article/44](https://www.cuiliangblog.cn/detail/article/44)  ### 查询汇总数据 除了查询数据外,grafana也支持大多数query DSL的数据聚合查询,例如我们可以查询最近15分钟,request\_method为GET的记录中,按access\_status字段分组,统计每组的个数。  ### 结果导出 点击inspector按钮,选择需要导出的列数据,即可导出CSV格式报告。  ## dashboard与图表制作 在grafana中,我们也可以创建数据看板,以我们的自定义日志为例演示可视化分析效果。  ### 全局变量 我们在查看数据时,经常需要使用全局变量,例如时间间隔,指定条件的数据等,在grafana中配置如下  以时间间隔为例,变量的可选项手动输入,配置如下  以请求状态码为例,这个变量的结果是从es中查询获得,配置如下:   ### 图表类型 grafana同样也支持非常多的图表类型,在制作图表时,建议大家可以先使用time series调试查询语句配置,待查询语句配置无误后,再选择其他类型的图表,grafana会自动转换图表样式。  ### 查询配置 es常用的url search和聚合查询grafana都支持,在查询语句配置区可根据自己的需要调试查询语句,如果对查询结果有疑问,点击Query inspector可以查看自动生成的查询语句,再反过来调试查询语句配置。  例如我们需要在一个图表中显示访问量(指定时间段内文档的count数)和访问IP(按remote\_address字段聚合,统计不同的值出现的次数),查询配置如下:  ### 图表配置 右侧为图表配置区,常用的配置如下         ### 效果图 grafana的图表配置项很多,虽然官方文档对每个配置项功能都有解释,但在作图时参考意义并不大。还是建议多尝试点击切换各个选项查看效果,积累更多经验才能快速按需求做出合适的图表。最终制作的dashboard效果如下所示:  dashboard已导出为json文件方便大家导入grafana查看,json文件地址:[https://gitee.com/cuiliang0302/log\_demo/blob/main/other/grafana%20dashboard/myapp-dashboard.json](https://gitee.com/cuiliang0302/log_demo/blob/main/other/grafana%20dashboard/myapp-dashboard.json) ## 地理热力图制作 > grafana同样也支持地理位置数据可视化分析显示。 ### 查询配置 在前面的Logstash配置中,我们使用了geoip插件,它可以根据IP地址解析出对于的经纬度信息,并将geoip的location字段类型设置为geo\_point,在查询语句中,类型改为Geo Hash Grid,字段为geoip.lacation,2维数组。  ### 显示配置 grafana地理位置显示配置项较多,我们只需要按下图参数设置就可以正常显示热力图,接下来根据自己的需求调整样式即可。如果想了解各个配置项含义可参考官方文档地址: [https://grafana.com/docs/grafana/latest/panels-visualizations/visualizations/geomap/](https://grafana.com/docs/grafana/latest/panels-visualizations/visualizations/geomap/) 
adouk
2025年3月26日 09:45
转发文档
收藏文档
上一篇
下一篇
手机扫码
复制链接
手机扫一扫转发分享
复制链接
Markdown文件
分享
链接
类型
密码
更新密码